anulare
Afişează rezultate pentru 
Caută în schimb 
Ați dorit să scrieți: 

[Rezolvat] Probleme cu google si youtube?

free2air
Junior entuziast

Salutare,

 

Are cineva probleme in a ajunge in google.com si youtube.com acum pe orange fiber? 

 

bisar@mini ~ % ping youtube.com
PING youtube.com (142.250.187.110): 56 data bytes
Request timeout for icmp_seq 0
Request timeout for icmp_seq 1
Request timeout for icmp_seq 2
^C
--- youtube.com ping statistics ---
4 packets transmitted, 0 packets received, 100.0% packet loss
bisar@mini ~ % ping google.com
PING google.com (142.251.140.14): 56 data bytes
Request timeout for icmp_seq 0
Request timeout for icmp_seq 1
Request timeout for icmp_seq 2
^C
--- google.com ping statistics ---
4 packets transmitted, 0 packets received, 100.0% packet loss
bisar@mini ~ % ping facebook.com
PING facebook.com (157.240.238.35): 56 data bytes
64 bytes from 157.240.238.35: icmp_seq=0 ttl=51 time=65.779 ms
64 bytes from 157.240.238.35: icmp_seq=1 ttl=51 time=65.927 ms
64 bytes from 157.240.238.35: icmp_seq=2 ttl=51 time=65.981 ms
64 bytes from 157.240.238.35: icmp_seq=3 ttl=51 time=65.996 ms
^C
--- facebook.com ping statistics ---
4 packets transmitted, 4 packets received, 0.0% packet loss
round-trip min/avg/max/stddev = 65.779/65.921/65.996/0.086 ms
bisar@mini ~ % 
1 Soluţie acceptată‚

free2air
Junior entuziast

Si-a revenit, n-au mai fost probleme.


free2air_0-1750535819749.png

 

Vizualizare soluţie în postul original

6 Răspunsuri 6

free2air
Junior entuziast

Si cred ca in general e o problema partiala cu extern-ul. Nu ajung nici in alte locatii, de exemplu am niste VM-uri in Hetzner Cloud si nu pot ajunge acolo.

free2air
Junior entuziast

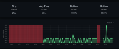
Si-a revenit, au fost picate cam 30 minute 

free2air_0-1750512812706.png

 

 

free2air
Junior entuziast

Partial s-a rezolvat

free2air_0-1750514007430.png

 

Vio73
#StarMember

Salutare!

Poate a fost ceva local, la mine a funcționat tot timpul. Și îți spun sigur, pentru că am numai servicii de la Orange.

În fine, bine că și-a revenit și să sperăm că nu mai apar!

Dacă te-a ajutat vreunul dintre răspunsurile oferite, bifează-l ca soluție și dă un like.

free2air
Junior entuziast

Salut Vio,

Si eu sunt super multumit de serviciile fixe de la Orange. 
Eu zic ca a fost o gâlmã pe extern 😀

free2air
Junior entuziast

Si-a revenit, n-au mai fost probleme.


free2air_0-1750535819749.png